優質的服務流程
· quality of service processes ·

需求溝通傾聽客戶需求,了解用戶使用環境和現場工況
方案設計根據現場實際工況,針對性出具解決方案
合同簽訂技術和商務規范確認,簽訂合作協議
產品制作選擇最優質的元器件,嚴格按照技術協議
調試安裝現場規范安裝,靜態動態調試,分析儀運行
售后服務后續維護,持續跟進,終身維修

全國熱線
銷售熱線
公司地址山東濟南市槐蔭區太平河南路1567號均和云谷濟南匯智港6號樓
優點:
濕法煙氣脫硫技術為氣液反應,反應速度快,脫硫效率高,一般均高于90%,技術成熟,適用面廣。濕法脫硫技術比較成熟,生產運行安全可靠,在眾多的脫硫技術中,始終占據主導地位,占脫硫總裝機容量的80%以上。
缺點:
生成物是液體或淤渣,較難處理,設備腐蝕性嚴重,洗滌后煙氣需再熱,能耗高,占地面積大,投資和運行費用高。系統復雜、設備龐大、耗水量大、一次性投資高,一般適用于大型電廠。
分類:
常用的濕法煙氣脫硫技術有石灰石-石膏法、間接的石灰石-石膏法、檸檬吸收法等。
石灰石/石灰-石膏法

原理:
是利用石灰石或石灰漿液吸收煙氣中的SO2,生成亞硫酸鈣,經分離的亞硫酸鈣(CaSO3)可以拋棄,也可以氧化為硫酸鈣(CaSO4),以石膏形式回收。是目前世界上技術最成熟、運行狀況最穩定的脫硫工藝,脫硫效率達到90%以上。
優缺點:
目前傳統的石灰石/石灰—石膏法煙氣脫硫工藝在現在的中國市場應用是比較廣泛的,其采用鈣基脫硫劑吸收二氧化硫后生成的亞硫酸鈣、硫酸鈣,由于其溶解度較小,極易在脫硫塔內及管道內形成結垢、堵塞現象。對比石灰石法脫硫技術,雙堿法煙氣脫硫技術則克服了石灰石—石灰法容易結垢的缺點。
間接石灰石-石膏法

常見的間接石灰石-石膏法有:鈉堿雙堿法、堿性硫酸鋁法和稀硫酸吸收法等。
原理:
鈉堿、堿性氧化鋁(Al2O3·nH2O)或稀硫酸(H2SO4)吸收SO2,生成的吸收液與石灰石反應而得以再生,并生成石膏。該法操作簡單,二次污染少,無結垢和堵塞問題,脫硫效率高,但是生成的石膏產品質量較差。
檸檬吸收法

原理:
檸檬酸(H3C6H5O7·H2O)溶液具有較好的緩沖性能,當SO2氣體通過檸檬酸鹽液體時,煙氣中的SO2與水中H發生反應生成H2SO3絡合物,SO2吸收率在99%以上。
優缺點:
這種方法僅適于低濃度SO2煙氣,而不適于高濃度SO2氣體吸收,應用范圍比較窄。
另外,還有海水脫硫法、磷銨復肥法、液相催化法等濕法煙氣脫硫技術。
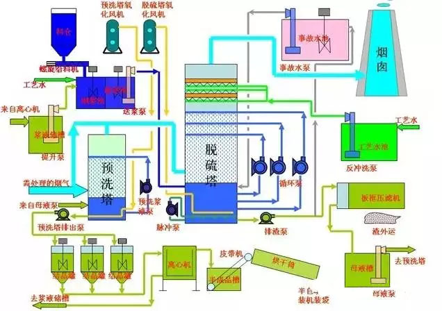
石灰石(石灰)-石膏濕法煙氣脫硫工藝
石灰石(石灰)石膏脫硫系統包括煙氣換熱系統、吸收塔脫硫系統、脫硫漿液制備系統、亞硫酸鈣氧化系統、石膏脫水系統等幾部分;該工藝是目前世界上最成熟應用最廣泛的技術。
其脫硫過程為:煙氣經過除塵器、換熱系統進入脫硫塔,在吸收塔與石灰乳濁液接觸,漿液吸收煙氣中的SO2,生成CaSO3,隨后經過CaSO3氧化系統被氧化成CaSO4,即石膏。本工藝脫硫效率可以達到95%以上,適用范圍廣,工藝成熟,運行穩定,是大中型煤電廠脫硫工藝的首選方法之一。工藝流程見下圖:

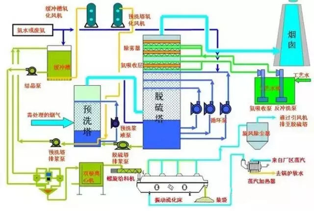
氧化鎂-七水硫酸鎂回收法煙氣脫硫工藝
氧化鎂法脫硫的基本原理與石灰石(石灰)法類同,即以氧化鎂漿液吸收煙氣中的SO2,主要生成三水和多水亞硫酸鎂,然后經氧化生成穩定和溶解態的硫酸鎂,再對硫酸鎂進行提濃結晶,最后生成MgSO4·7H2O成品;其簡要工藝流程如下圖。

雙堿法煙氣脫硫工藝
雙堿法是用可溶性的堿性清液作為吸收劑在吸收塔中吸收SO2,然后將大部分吸收液排出吸收塔外再用石灰乳對吸收液進行再生。
由于在吸收和吸收液處理中,使用了兩種不同類型的堿,故稱為雙堿法。雙堿法包括了鈉鈣、鎂鈣、鈣鈣等各種不同的雙堿工藝。鈉鈣雙堿法是較為常用的脫硫方法之一,成功應用于電站和工業鍋爐。

濕式氨法煙氣脫硫工藝
氨法脫硫工藝是采用氨作為吸收劑除去煙氣中的SO2的工藝,該工藝過程一般分成三大步驟:硫吸收、中間產品處理、副產品制造;根據過程和副產物的不同,又可分為氨-硫銨肥法、氨-磷銨肥法、氨-酸法、氨-亞硫酸銨法等;
該工藝主要由脫硫洗滌系統、濃縮系統、煙氣系統、氨貯存系統、硫酸銨生產系統(若非氨-硫銨法則是于其工藝相對應的副產物制造系統)、電氣自動控制系統等組成。

電石渣-石膏法煙氣脫硫工藝
電石是有機合成工業的重要原料,主要用于生產乙炔,進一步生產聚氯乙烯(PVC)、醋酸乙烯(VAc)、氯丁橡膠(CR)等化工產品及金屬加工(切割焊接等)。電石渣是電石生產乙炔時產生的廢渣,主要成分除Ca(OH)2外,還含有Fe2O3、SiO2、Al2O3等金屬的氧化物、氫氧化物及少量有機物。
電石渣中含有的大量Ca(OH)2呈強堿性,是良好的二氧化硫吸收劑。試驗結果表明,電石渣的脫硫能力比商品Ca(OH)2高20%,而產品成本僅為商品Ca(OH)2的三分之一。
其工藝流程與石灰石-石膏法基本相同,包含煙氣系統、脫硫劑制備系統、吸收循環系統、副產物處理及電氣自動控制等系統。

優點:
干法煙氣脫硫技術為氣同反應,相對于濕法脫硫系統來說,設備簡單,占地面積小、投資和運行費用較低、操作方便、能耗低、生成物便于處置、無污水處理系統等。
缺點:
但反應速度慢,脫硫率低,先進的可達60-80%。但目前此種方法脫硫效率較低,吸收劑利用率低,磨損、結垢現象比較嚴重,在設備維護方面難度較大,設備運行的穩定性、可靠性不高,且壽命較短,限制了此種方法的應用。
分類:
常用的干法煙氣脫硫技術有活性碳吸附法、電子束輻射法、荷電干式吸收劑噴射法、金屬氧化物脫硫法等。
活性碳吸附法

原理:
SO2被活性碳吸附并被催化氧化為三氧化硫(SO3),再與水反應生成H2SO4,飽和后的活性碳可通過水洗或加熱再生,同時生成稀H2SO4或高濃度SO2。
可獲得副產品H2SO4,液態SO2和單質硫,即可以有效地控制SO2的排放,又可以回收硫資源。
優缺點:
該技術經西安交通大學對活性炭進行了改進,開發出成本低、選擇吸附性能強的ZL30,ZIA0,進一步完善了活性炭的工藝,使煙氣中SO2吸附率達到95.8%,達到國家排放標準。
電子束輻射法

原理:
用高能電子束照射煙氣,生成大量的活性物質,將煙氣中的SO2和氮氧化物氧化為SO3和二氧化氮(NO2),進一步生成H2SO4和硝酸(NaNO3),并被氨(NH3)或石灰石(CaCO3)吸收劑吸收
荷電干式吸收劑噴射脫硫法(CD.SI):

原理:
吸收劑以高速流過噴射單元產生的高壓靜電電暈充電區,使吸收劑帶有靜電荷,當吸收劑被噴射到煙氣流中,吸收劑因帶同種電荷而互相排斥,表面充分暴露,使脫硫效率大幅度提高。
優點:
此方法為干法處理,無設備污染及結垢現象,不產生廢水廢渣,副產品還可以作為肥料使用,無二次污染物產生,脫硫率大于90%,而且設備簡單,適應性比較廣泛。
缺點:
但是此方法脫硫靠電子束加速器產生高能電子;對于一般的大型企業來說,需大功率的電子槍,對人體有害,故還需要防輻射屏蔽,所以運行和維護要求高。四川成都熱電廠建成一套電子脫硫裝置,煙氣中SO2的脫硫達到國家排放標準。
金屬氧化物脫硫法:
原理:
根據SO2是一種比較活潑的氣體的特性,氧化錳(MnO)、氧化鋅(ZnO)、氧化鐵(Fe3O4)、氧化銅(CuO)等氧化物對SO2具有較強的吸附性,在常溫或低溫下,金屬氧化物對SO2起吸附作用,高溫情況下,金屬氧化物與SO2發生化學反應,生成金屬鹽。
優缺點:
然后對吸附物和金屬鹽通過熱分解法、洗滌法等使氧化物再生。這是一種干法脫硫方法,雖然沒有污水、廢酸,不造成污染,但是此方法也沒有得到推廣,主要是因為脫硫效率比較低,設備龐大,投資比較大,操作要求較高,成本高。該技術的關鍵是開發新的吸附劑。
以上幾種SO2煙氣治理技術目前應用比較廣泛的,雖然脫硫率比較高,但是工藝復雜,運行費用高,防污不徹底,造成二次污染等不足,與我國實現經濟和環境和諧發展的大方針不相適應,故有必要對新的脫硫技術進行探索和研究。
半干法脫硫包括噴霧干燥法脫硫、半干半濕法脫硫、粉末一顆粒噴動床脫硫、煙道噴射脫硫等。
干燥噴霧法:

噴霧干燥脫硫方法是利用機械或氣流的力量將吸收劑分散成極細小的霧狀液滴,霧狀液滴與煙氣形成比較大的接觸表面積,在氣液兩相之間發生的一種熱量交換、質量傳遞和化學反應的脫硫方法。
一般用的吸收劑是堿液、石灰乳、石灰石漿液等,目前絕大多數裝置都使用石灰乳作為吸收劑。一般情況下,此種方法的脫硫率65%~85%。
優點:
脫硫是在氣、液、固三相狀態下進行,工藝設備簡單,生成物為干態的CaSO 、CaSO ,易處理,沒有嚴重的設備腐蝕和堵塞情況,耗水也比較少。
缺點:
自動化要求比較高,吸收劑的用量難以控制,吸收效率不是很高。所以,選擇開發合理的吸收劑是解決此方法面臨的新難題。
半干半濕法:

原理:
半干半濕法是介于濕法和干法之間的一種脫硫方法,其脫硫效率和脫硫劑利用率等參數也介于兩者之間,該方法主要適用于中小鍋爐的煙氣治理。
優點:
這種技術的特點是:投資少、運行費用低,脫硫率雖低于濕法脫硫技術,但仍可達到70%tn,并且腐蝕性小、占地面積少,工藝可靠。工業中常用的半干半濕法脫硫系統與濕法脫硫系統相比,省去了制漿系統,將濕法脫硫系統中的噴入Ca(OH):水溶液改為噴入CaO或Ca(OH):粉末和水霧。
與干法脫硫系統相比,克服了爐內噴鈣法SO2和CaO反應效率低、反應時間長的缺點,提高了脫硫劑的利用率,且工藝簡單,有很好的發展前景。
粉末一顆粒噴動床半千法煙氣脫硫法:

技術原理:
含SO2的煙氣經過預熱器進入粉粒噴動床,脫硫劑制成粉末狀預先與水混合,以漿料形式從噴動床的頂部連續噴人床內,與噴動粒子充分混合,借助于和熱煙氣的接觸,脫硫與干燥同時進行。
優缺點:
脫硫反應后的產物以干態粉末形式從分離器中吹出。這種脫硫技術應用石灰石或消石灰做脫硫劑。具有很高的脫硫率及脫硫劑利用率,而且對環境的影響很小。
但進氣溫度、床內相對濕度、反應溫度之間有嚴格的要求,在漿料的含濕量和反應溫度控制不當時,會有脫硫劑粘壁現象發生。
最近幾年,科技突飛猛進,環境問題已提升到法律高度。我國的科技工作者研制出了一些新的脫硫技術,但大多還處于試驗階段,有待于進一步的工業應用驗證。
硫化堿脫硫法
由Outokumpu公司開發研制的硫化堿脫硫法主要利用工業級硫化納作為原料來吸收SO2工業煙氣,產品以生成硫磺為目的。
反應過程相當復雜,有Na2SO4、Na2SO3、Na2S203、S、Na2Sx等物質生成,由生成物可以看出過程耗能較高,而且副產品價值低,華南理工大學的石林經過研究表明過程中的各種硫的化合物含量隨反應條件的改變而改變,將溶液pH值控制在5.5—6.5之間,加入少量起氧化作用的添加劑TFS,則產品主要生成Na2S203,過濾、蒸發可得到附加值高的5H 0·Na2S203,,而且脫硫率高達97%,反應過程為:SO2 Na2S=Na2S203 S。此種脫硫新技術已通過中試,正在推廣應用。
膜吸收法
以有機高分子膜為代表的膜分離技術是近幾年研究出的一種氣體分離新技術,已得到廣泛的應用,尤其在水的凈化和處理方面。中科院大連物化所的金美等研究員創造性地利用膜來吸收脫出SO2氣體,效果比較顯著,脫硫率達90%。
過程是:他們利用聚丙烯中空纖維膜吸收器,以NaOH溶液為吸收液,脫除SO2氣體,其特點是利用多孔膜將氣體SO2氣體和NaOH吸收液分開,SO2氣體通過多孔膜中的孔道到達氣液相界面處,SO2與NaOH迅速反應,達到脫硫的目的。此法是膜分離技術與吸收技術相結合的一種新技術,能耗低,操作簡單,投資少。
微生物脫硫技術
根據微生物參與硫循環的各個過程,并獲得能量這一特點,利用微生物進行煙氣脫硫,其機理為:在有氧條件下,通過脫硫細菌的間接氧化作用,將煙氣中的SO2氧化成硫酸,細菌從中獲取能量。
生物法脫硫與傳統的化學和物理脫硫相比,基本沒有高溫、高壓、催化劑等外在條件,均為常溫常壓下操作,而且工藝流程簡單,無二次污染。
國外曾以地熱發電站每天脫除5t量的H:S為基礎;計算微生物脫硫的總費用是常規濕法50%。無論對于有機硫還是無機硫,一經燃燒均可生成被微生物間接利用的無機硫SO2,因此,發展微生物煙氣脫硫技術,很具有潛力。四川大學的王安等人在實驗室條件下,選用氧化亞鐵桿菌進行脫硫研究,在較低的液氣比下,脫硫率達98%。
山東新澤儀器有限公司提供的CEMS-8000型煙氣排放連續監測系統采用先進的紫外差分吸收光譜技術+抽取冷凝法,抽取式熱濕法CEMS能夠測量SO2、NOx、O2、溫度、壓力、流速、粉塵、濕度等多項參數,并將所有的監測參數傳輸至用戶DCS系統,通過數采儀與環保部門的數據系統通訊。系統設備放置在分析小屋內,操作和維護方便;整套系統結構簡單,模塊化設計,穩定性強,運行成本低。歡迎廣大客戶指導淺談合作!lm


需求溝通傾聽客戶需求,了解用戶使用環境和現場工況
方案設計根據現場實際工況,針對性出具解決方案
合同簽訂技術和商務規范確認,簽訂合作協議
產品制作選擇最優質的元器件,嚴格按照技術協議
調試安裝現場規范安裝,靜態動態調試,分析儀運行
售后服務后續維護,持續跟進,終身維修